Overview

Recurrent AI is a Beijing based AI SaaS company. Through the high speach recogonition, data mining technology, to help enterprise deeply analyze every communication with customers, greatly save the cost of enterprise management , and improve costomers coversation more efficient.

Link To The Website

My Role

I’ve been joined Recurrent since 2017. As a sole web designer. I created the web UI for Recurrent home, career, product descripIon, team, and blog website pages. I presented the prototype to the stakeholders and understood the business goals. I collaborated with product manager to conduct compeIIve analyIcs to understand how other companies adverIse their AI services in the market. Also, I Handed-off assets to engineers. Collaborated with engineers to make the website responsive. The Rcrai.com website launched in April 2019. Over 1500 people uploaded their resumes through the career page, and over 200 companies requested the demo thus far.

I also created the product promotion video, and markingting materials like roolups and business cards for the marketing team. The video was played in Shanghai tech summit in 2019.

Pomotion Video

It takes me two month to create this promotion video. The goal is to show the audience what benifit can companies get from Recurrent product Dealt tape.

One challenge to create this promotion video is to design illustrations for each scene based on the script.

Product UI Design(SaaS)

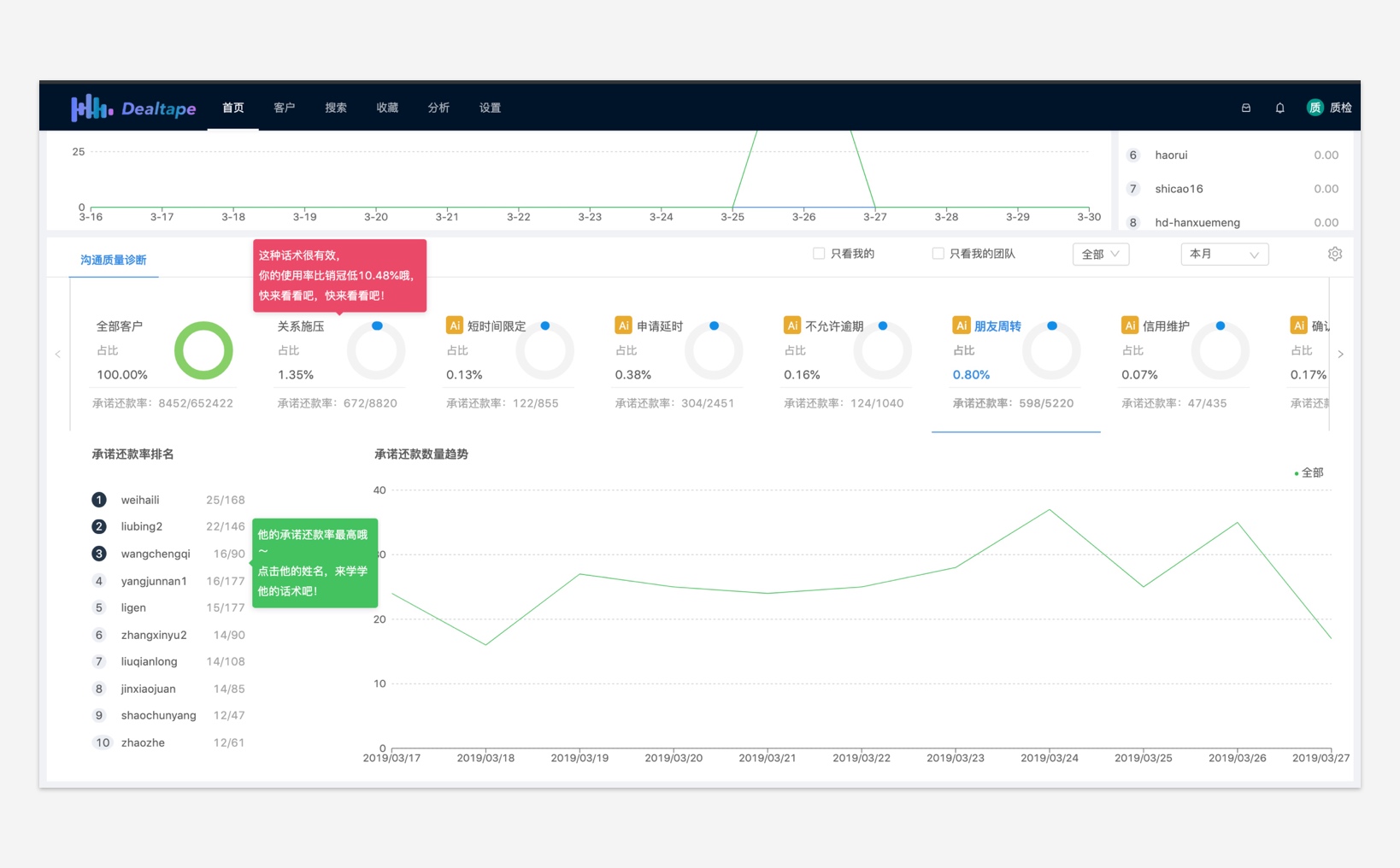
Recurrent AI core product Dealtape desktop version UI. Managers can use Dealtape to inspect recordings of all the sales or representative. Dealtape will analyze and translate all recordings to script. The product will show managers how to improve the conversation between sales and consumers.

Sales Recording Quality Inspection

AI Analysis

Costomers List

Mobile Version UI Design

Below is the mobile version of Dealtape. This is a simpler version than the desktop version. The purpose to create a mobile end is for managers to listen and access the recordings at any time.

Mobile Version UI

Website UI

I designed the website homepage, product introduction, product solutions, career, blog, core technology pages.

The website Rcrai.com was successfully launchend in 2019

Home Screen

Product Solutions

Core Technology

Website Illustrations

Logo Design

Communication Collateral

Compnay Hoodie Design

Business Cards

Broshure

Roll-up.jpg

View More Products

IKEA App Re-design

UX/UI

The Sea by Alexander's Stakehouse

Branding Design